菜单栏
# 基础功能使用指南
菜单栏支持查看系统运行信息、修改密码、退出登录、收缩导航栏以及全屏浏览。
# 视频教程
# 功能清单
# 基座
# 功能清单
| 序号 | 功能清单 | 功能描述 |
|---|---|---|
| 1 | 支持菜单宽度拖动 | 支持菜单宽度拖动 |
| 2 | 支持顶部菜单 | 可在配置管理--web配置中配置是否显示顶部菜单 |
| 3 | 支持多标签切换页面 | 可自定义配置页面展示形式:标签页、非标签页 |
| 4 | 支持网页全屏、内容全屏 | 支持打开网页全屏模式、特定子页面内容全屏模式。 |
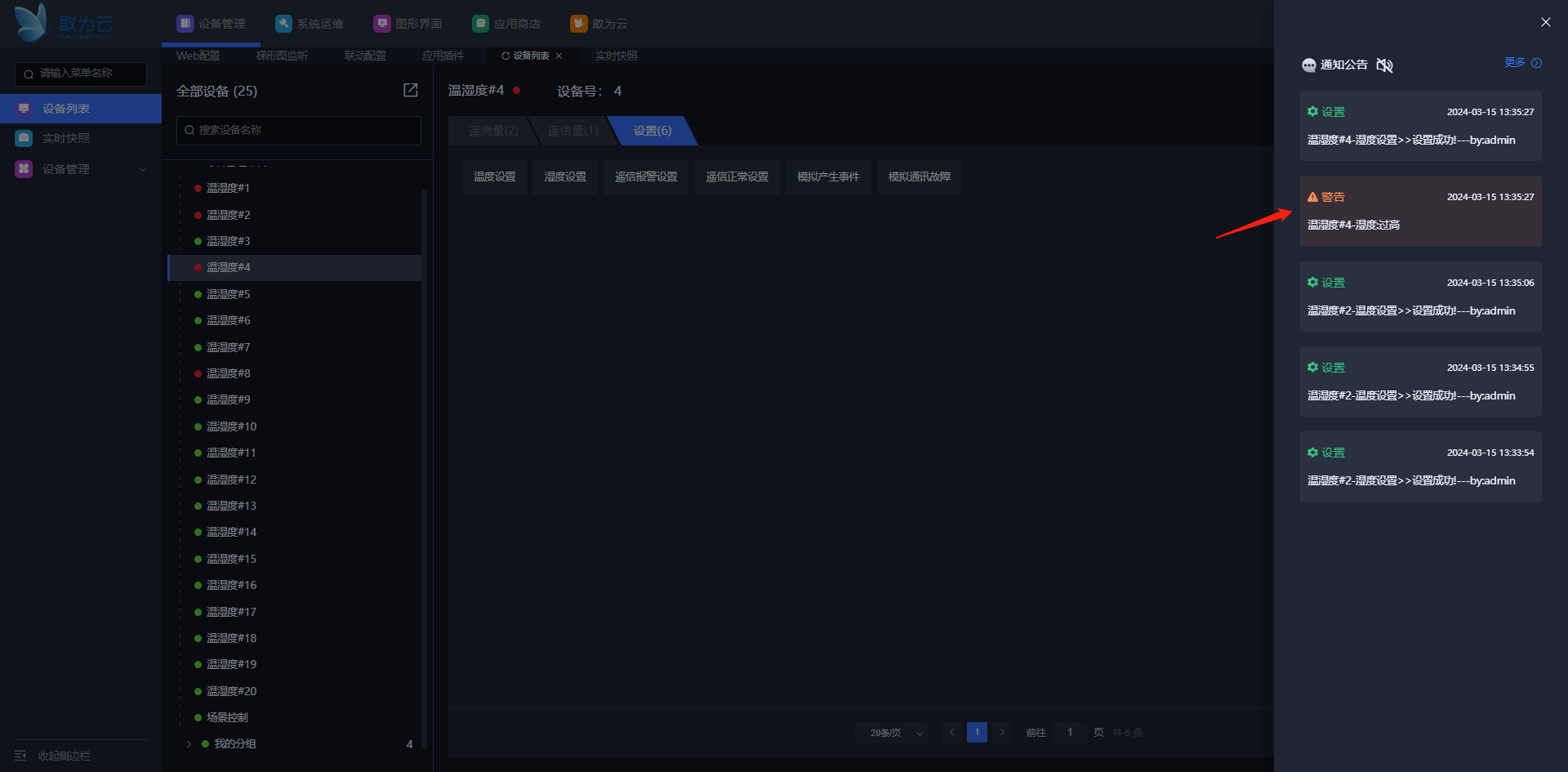
| 5 | 支持查看通知公告、语音播报 | 当系统接收到消息,右上角有消息数量提示,支持点击某个公告跳转查看详情。支持系统语音播报、可配置特定消息进行播报。 |
| 6 | 支持主题风格切换 | 当前系统有深色模式、浅色模式两种主题。 |
| 7 | 支持查看系统信息、修改密码、退出登录 | 支持查看系统信息、修改密码、退出登录。 |
| 8 | 支持命令下发形式打开指定功能页面 | 支持命令下发形式打开指定功能页面。 |
| 9 | 支持LOGO自定义更换 | 支持LOGO自定义更换 |
| 10 | 支持嵌入网址、静态页面 | 支持嵌入网址、静态页面 |
# 功能详解
# 支持菜单宽度拖动
操作步骤
登录系统。
鼠标移动到菜单位置,鼠标箭头变为横向箭头即可左右拖动


# 顶部菜单
操作步骤
登录系统。
配置管理--web配置中配置是否显示顶部菜单


# 支持多标签切换页面
# 标签页
操作步骤
登录系统。
打开配置管理--web配置
设置开启标签页
刷新浏览器

# 非标签页
操作步骤
登录系统。
打开配置管理--web配置
设置关闭标签页
刷新浏览器

# 支持网页全屏、内容全屏
# 网页全屏
操作步骤
登录系统。
点击网页全屏
按ESC可退出全屏


# 内容全屏
操作步骤
登录系统。
点击内容全屏
按ESC可退出全屏


# 支持查看通知公告、语音播报
# 支持查看通知公告
操作步骤
登录系统。
点击查看消息
查看某条消息,即可跳转到实时快照查看详情




# 语音播报
操作步骤
登录系统。
打开配置管理-web配置页面
配置需要进行播报的消息类型
打开语音播报声音


# 主题风格切换
操作步骤
登录系统。
点击切换当前主题风格


# 支持查看系统信息、修改密码、退出登录
# 支持查看系统信息
操作步骤
登录系统。
点击查看系统信息



# 修改密码
操作步骤
登录系统。
修改密码


# 退出登录
操作步骤
登录系统。
退出登录


# 支持命令下发形式打开指定功能页面
操作步骤
登录系统。
设备管理配置命令下发设置点
设备列表点击下发命令,可触发网页打开特定页面(应用场景:手机登录基线app,下发命令:打开ppt、打开欢迎词)

参数说明:
设置编码:与其他设置项设置编码不同即可
设置名称:根据功能自定义命名
值:即将打开的功能页面路由,如实时快照:/Index/jumpIframe/ganwei-iotcenter-system-snapshot/systemSnapshot
操作命令:固定VPage
操作参数:固定admin
设置类型:固定系统设置
注意:APP可以不登录admin下发指令,但是PC端只有登录admin才能打开特定页面


# 支持LOGO自定义更换
操作步骤
登录系统。
打开配置管理-web配置
可对登录LOGO、平台LOGO、LOGO缩略图以及首页顶部右侧图标进行自定义配置




如修改登录框LOGO(更换LOGO需要根据尺寸进行上传)


上次更新: 2024/5/23 16:43:33