数据分析
# 业务功能使用指南
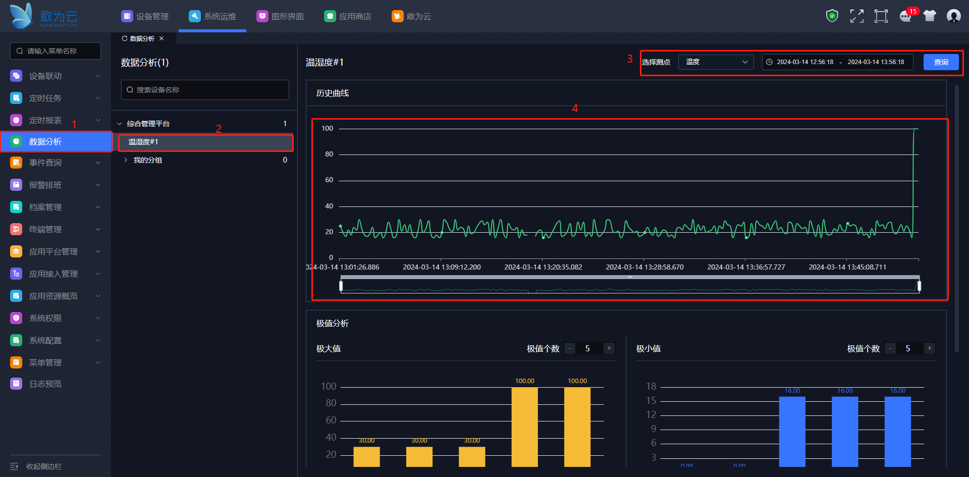
可以查看某一设备在某一时间段某个遥测点的历史数据曲线和极值,便于分析。
# 视频教程
# 功能清单
| 序号 | 功能清单 | 功能描述 |
|---|---|---|
| 1 | 支持查看设备测点的数据分析 | 支持查看设备测点的历史曲线。支持查看设备测点的极值分析。支持通过选择测点和选择时间段去查询设备测点时间段的历史曲线。 |
| 2 | 支持编辑极值分析的极值数量 | 支持新增和减少极大值的个数(5-10个)。支持新增和减少极小值的个数(5-10个)。 |
# 功能详解
# 查看设备测点数据分析
注意
查询设备对应的测点必须开启"记录历史曲线"否则无法查询。

操作步骤
登录系统。
在左侧菜单栏找到数据分析。
点击任一分组。
选择设备。
选择设备测点。
选择时间段。
点击查询按钮。查看设备测点的历史曲线和极值分析。

# 极值分析极值数编辑
操作步骤
登录系统。
在左侧菜单栏找到数据分析。
点击任一分组。
选择设备。
选择设备测点。
编辑数据分析的极大值个数和极小值个数。

上次更新: 2024/5/23 16:43:33