设备列表
# 基础功能使用指南
设备列表支持实时显示设备测点数值和状态信息。
# 视频教程
# 功能清单
| 序号 | 功能清单 | 功能描述 |
|---|---|---|
| 1 | 支持显示设备状态、测点实时数据及状态 | 支持查看平台接入设备的状态:绿色为正常,红色为告警,蓝色为初始化,灰色为离线,黄色为备机状态(不呈现数据)。 支持展示设备遥测点和遥信点的实时数据及状态。 支持当设备告警时,会提示处理意见。 |
| 2 | 支持展示测点的实时曲线 | 支持查看测点的实时数据。 支持查看实时值的变化轨迹。 |
| 3 | 支持记录遥测点的历史数据 | 支持记录遥测点的历史数据。 支持按照时间查询设备测点历史数据并以曲线显示。 |
| 4 | 支持导出设备 | 导出告警或离线的设备。 |
| 5 | 支持导出历史曲线 | 支持按照时间导出单个或多个设备的历史数据,以表格方式呈现。 |
| 6 | 支持对测点下发命令 | 支持下发控制量,改变设备遥测数值及遥信状态。 |
| 7 | 支持查询设备、测点和设置项 | 支持通过设备、测点或设置项的名称的关键字进行查询。 |
| 8 | 支持遥测、遥信自定义配置显示字段 | 支持通过展示列表自定义配置遥测、遥信的显示字段。 |
# 功能详解
# 查看测点的实时值
操作步骤:
登录系统。
在左侧菜单栏找到设备列表。
点击任一设备分组,如:综合管理平台。
点击任一设备名称。
点击任一遥测量或者遥信量,查看测点数据及状态。


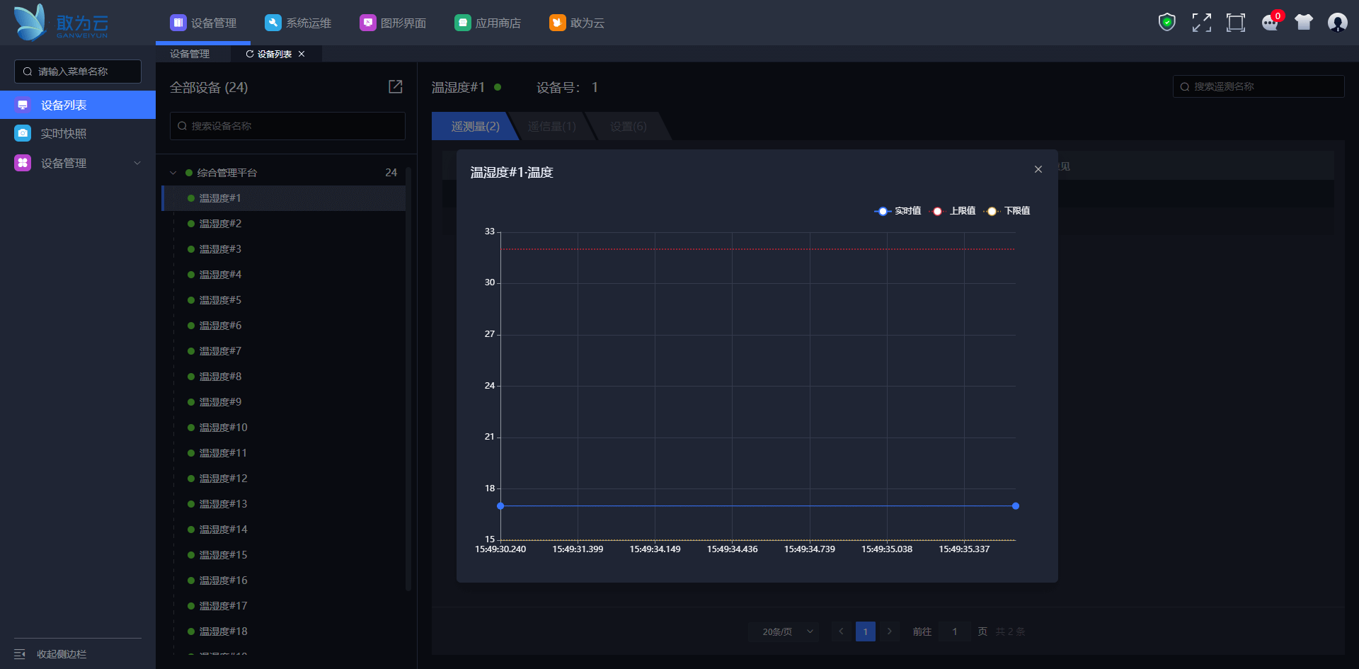
# 查看测点的实时曲线
操作步骤:
登录系统。
在左侧菜单栏找到设备列表。
点击任一设备分组,如:综合管理平台。
点击任一设备名称。
点击遥测量或者遥信量
将鼠标悬置在曲线下要查看实时曲线的测点的图标上。
点击实时曲线。


# 查看遥测点的历史曲线
操作步骤:
登录系统。
在左侧菜单栏找到设备列表。
点击任一设备分组,如:综合管理平台。
点击设备名称。
将鼠标悬置在曲线下要查看历史曲线的测点的图标上。
点击历史曲线。
点击时间选择框,选择开始时间和结束时间。
点击确定。
点击查询。



# 导出设备
操作步骤:
登录系统。
在左侧菜单栏找到设备列表。
将鼠标悬置在导出图标上。
点击导出设备。
选择告警或者离线。
点击确认。
在浏览器下方会出现已导出设备的文件,文件名规则:日期-告警/离线设备.xlsx,可打开文件查看导出的设备数据。



# 导出历史曲线
操作步骤:
登录系统。
在左侧菜单栏找到设备列表。
将鼠标悬置在导出图标上。
点击导出曲线。
点击任一设备分组名称。
勾选任意设备。
选择开始时间和结束时间,点击确定。
点击导出,会在浏览器下方出现历史曲线.zip的文件,可以解压查看历史曲线记录。




# 对测点下发命令
操作步骤:
登录系统。
在左侧菜单栏找到设备列表。
点击任一设备分组名称,如:综合管理平台。
点击任一设备名称。
点击设置。
点击设置项。
设置类型为输入参数设置:输入设置值,点击确定;设置类型为设备遥信设置,点击确定。
可通过查看测点的值或状态确定命令是否下发成功。

设置类型为输入参数设置:

注意:能否输入是由设备管理-设置界面的设置类型所决定的,例如:如果设置类型为输入参数设置,即可输入;如果设置类型为设备遥信设置,即不能输入。
# 查询
操作步骤:
登录系统。
在左侧菜单栏找到设备列表。
点击任一设备分组,如:综合管理平台。
在设备查询框中输入关键字,回车。(查询设备)
点击任一设备名称。
点击遥测量、遥信量或者设置。
在查询框输入关键字,回车,即可在页面查看到查询后的信息。(查询遥测量、遥信量或者设置)
设备查询:

遥测查询:

遥信查询:

设置查询:

# 展示列表
操作步骤:
登录系统。
在左侧菜单栏找到设备列表。
点击任一设备分组,如:综合管理平台。
点击任一设备名称。
点击页面右上角展示列表按钮。
勾选要显示的字段,点击确认。
再次打开展示列表,点击重置按钮,恢复显示所有字段。



