能效管理
# 功能清单
| 序号 | 功能清单 | 功能描述 |
|---|---|---|
| 1 | 首页 | 展示能耗数据、水耗数据、电耗分析等 |
| 2 | 综合态势 | 提供综合的能源使用情况概览 |
| 3 | 能耗总览 | 总体能源消耗的概览信息 |
| 4 | 动态排名 | 显示能源使用效率的动态排名 |
| 5 | 能源数据 | 详细的能源使用数据 |
| 6 | 能源数据(总) | 总体能源使用数据汇总 |
| 7 | 综合查询 | 综合性的能源数据查询功能 |
提示
为保障能耗管理功能正常使用,需提前完成基础信息配置。基础信息将贯穿能耗管理各模块运行全程,若未配置,部分功能模块将无法启用。 配置需遵循严格顺序:先完成空间管理配置,再依次配置基础台账中的房产信息、楼宇信息、用能设备等基础配置项。
# 基础数据配置
提示
- 在空间管理中完成园区添加操作后,系统将自动创建与该园区对应的角色。
- 仅持有对应园区角色的用户具备管理该园区能耗内容的权限。若需切换至其他园区的账号进行操作,需先为该角色添加相应账号,再通过该账号完成登录。
# 安装空间管理模块
关于空间管理的详细功能说明,可参考此处的文档内容。
在应用商店中搜索空间管理安装最新版本即可

# 实时采集设备数据
提示
如果需要实时采集设备数据,需在应用商店安装 能耗分项数据采集 扩展插件。安装最新版本即可
配置详情
1. 安装完成后,在 系统运维->系统配置->扩展配置 处配置数据采集规则;

操作命令:分项编码
操作参数:需要采集设备的遥测点操作参数
是否记录:是
参数:
{ "EnableEmail": false, "SendFrom": "kkaa@163.com", "ClientPassword": "abc123", "SendFromName": "K", "SmtpServer": "qq.smtp.com", "iPort": 578, "SendTo": "aakk@163.com" }
2. 定时采集数据配置
在 系统运维->定时任务 处配置数据定时采集规则
第一步:点击 任务库,创建 循环任务


任务名称:自定义
执行时间: 00:00:00-23:59:59
执行方式:整点开始执行
循环次数:勾选 执行完整循环
任务控制项:选择 系统控制项,选择 能耗分项数据采集,选中分项编码,点击 中间的向右箭头 将选中的分项编码移动到右侧;
选择完毕后,选择 间隔时间,在 时 行填入1,点击右侧加号;
3. 任务安排
点击 周安排,点击左上角 加号 安排任务;
添加到:选择周一到周六
勾选 创建的循环任务;
配置完成后,会定时每小时采集一次设备数据。

# 首页
根据当前登录账号的机构展示相关的数据。例如总公司的账号展示所管辖公司的统计数据。分公司账号展示所管辖所有站点的统计数据。
在此处统计总能耗的使用量、碳排放量、能耗费用、水、电、气、热等的使用情况的分析图表。可以通过日、周、月、年、全部等条件查看能效的使用情况。
同比=(当前周期-去年周期)/去年周期
环比= (当前周期-上个周期)/上个周期
能耗=(总电耗 * 系数A + 总热耗 * 系数B *1000) / 1000
碳排放=(总电耗 * 系数A / 1000)+(总热耗 * 系数B)
提示
系数说明:
Json配置文件 Ganweisoft.IoTCenter.Module.EnergyManage
系数A: FormulaTCE.Electric(当前:0.1229)
系数B:FormulaTCE.Heat(当前:0.03416)

# 综合态势
# 能耗总览
根据当前登录账号的机构层级,智能展示相关用电数据。总公司账号可纵览各分公司用电概况,分公司账号则聚焦于各站点用电细节。通过直观的图表与数据,助用户全面掌握用电情况,为管理决策提供有力支持。
核心内容介绍
- 能耗
- 功能亮点:实时监控尖峰、平段、谷段用电量,对比鲜明。总能耗数据一目了然,同比、环比变化率助用户洞察能耗趋势。
- 费用
- 功能亮点:用电总费用清晰呈现,同比、环比数据助用户轻松掌握费用变动,为成本控制与预算规划提供精准依据。
- 碳排放
- 功能亮点:总碳排放量直观展示,体现用电活动的环境影响。同比、环比数据助用户追踪减排成效,助力绿色可持续发展。
- 能耗统计图表
- 功能亮点:柱状图直观对比各区域用电量,区域差异一目了然,为用户的区域用电管理提供有力数据支撑。
- 区域能耗占比图表
- 功能亮点:环形图生动展示办公、公共、休息区域能耗占比,助用户清晰了解能源分配,为能源优化提供决策依据。
- 数据表格
- 功能亮点:详细列出特定站点用电数据,包括月份、总能耗、市电用量等关键信息。操作选项便捷灵活,满足用户的个性化查询与管理需求。
| 图表 | 计算方式 |
|---|---|
| 总能耗(吨标准煤) | 账单由上级手动触发生成或者是月度季度的时间来生成,手动生成会根据设定的时间,来生成,总能耗就是【能耗】指标 |
| 市电用量(吨标准煤) | 市电能耗是【能耗】指标,但是仅带入电耗,热耗带入0 |
| 其他能源(吨标准煤) | 【总能耗(吨标准煤)】 - 【市电用量(吨标准煤)】 |

# 动态排名
- 人均用能: 采用柱状图形式,直观展示了不同分公司的人均能耗情况。通过对比各分公司柱状图的高度,可以清晰地看到各分公司在人均用能方面的表现差异。柱状图的排列顺序体现了各分公司基于人均能耗数值的动态排名,能耗越高,排名可能越靠后(或根据具体排名规则而定)。
- 面积用能: 同样以柱状图呈现,展示了各分公司的建筑面积能耗指标。该指标反映了单位建筑面积上的能耗情况,是衡量分公司建筑能源利用效率的重要指标。通过对比各分公司柱状图的高度,可以了解各分公司在单位面积用能上的差异,进而推断其建筑能源利用效率的排名情况。柱状图的动态排列直观展示了各分公司基于面积用能指标的排名。
- 碳排放: 利用柱状图对比了各分公司的碳排放量,展示了各分公司在环境保护方面的表现。碳排放量是衡量企业环保绩效的重要指标之一。通过对比各分公司柱状图的高度,可以清晰地看到各分公司在碳排放方面的差异,以及它们基于碳排放量的动态排名。
| 图表 | 计算方式 |
|---|---|
| 人均能耗 | 【能耗】/ 基础台账楼栋的人数 |
| 建筑能耗 | 【能耗】 |
| 碳排放 | 【碳排放】 |

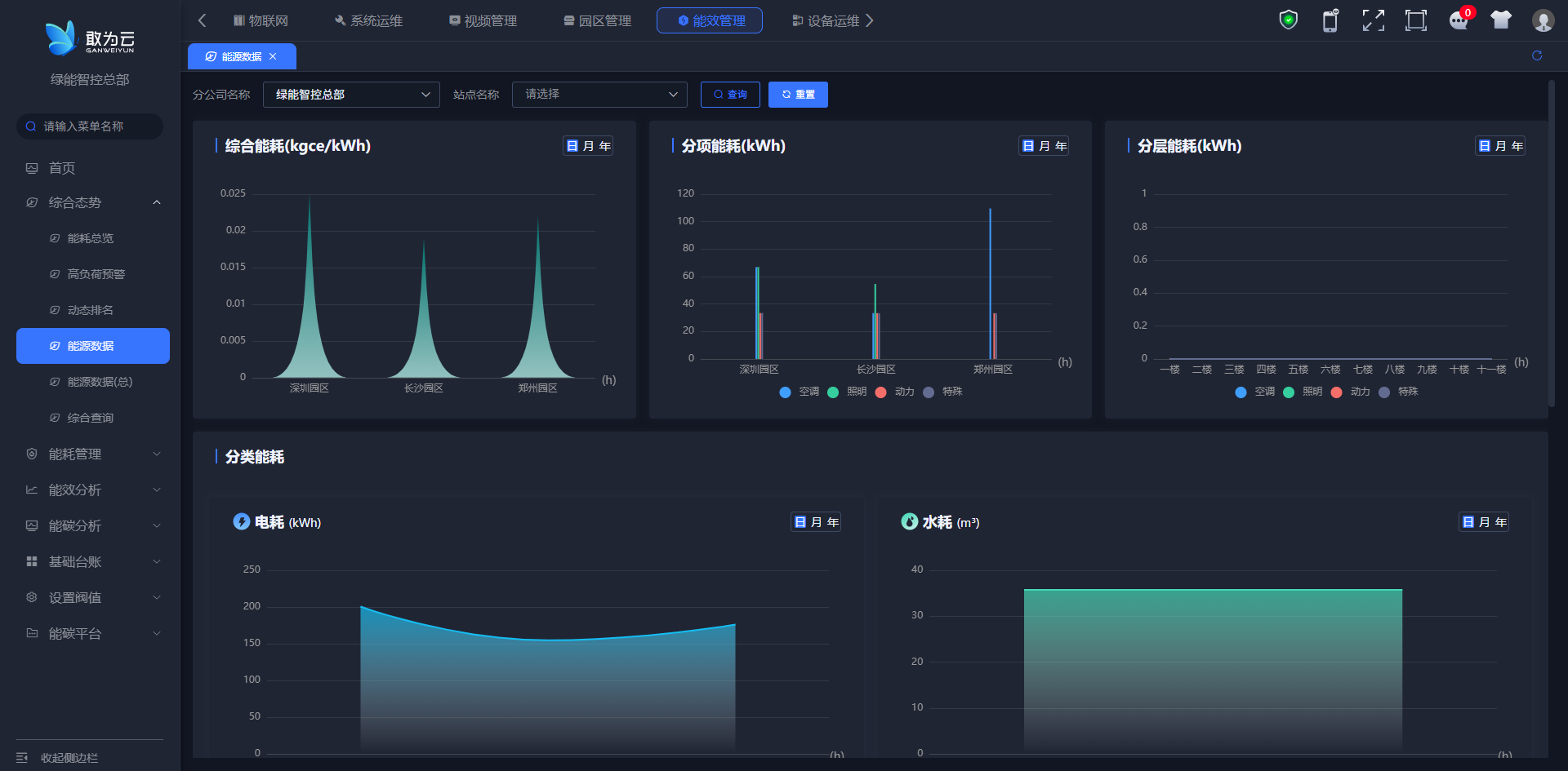
# 能源数据
- 综合能耗:展示了不同区域,比如深圳园区、长沙园区、郑州园区的综合能耗情况。用户可以把它理解成一个总览,方便用户快速了解各个区域的整体能源消耗水平。
- 分项能耗:进一步细化了能耗数据,它展示了不同园区,比如深圳园区、长沙园区、郑州园区,在各个具体项目上的能耗分布,比如空调、照明、动力、特殊用电等。通过,用户可以了解到各个园区能源消耗的具体去向。
- 分层能耗:顾名思义,展示了不同楼层的能耗分布情况。它可以帮助用户了解每一层楼的能源消耗情况,方便用户识别出能耗较高的楼层,从而进行针对性的管理。
- 分类能耗:从能源类型的角度进行了分类展示,包括电耗和水耗。电耗模块展示了电能的消耗情况,水耗模块则展示了水资源的消耗情况。通过,用户可以清晰地了解到电能和水资源的消耗情况,为用户的能源管理和优化提供数据支持。

# 能源数据(总)
- 电耗 (kWh):通过柱状图,展示了深圳园区、长沙园区和郑州园区在电力消耗方面的对比情况。用户可以直观地看到三个园区电力消耗量的相对高低。
- 水耗 (m³):同样采用柱状图的形式,展示了三个园区在水资源消耗上的对比情况。通过柱状图的高度差异,用户可以快速了解各园区用水量的多少。
- 气耗 (m³):聚焦于气体能源的消耗,通过柱状图展示了深圳园区、长沙园区和郑州园区在气耗方面的对比情况。它帮助用户了解各园区在气体能源使用上的差异。
- 热力 (GJ):最后展示了三个园区在热力能源消耗上的对比情况。通过柱状图,用户可以清晰地看到各园区在热力能源使用上的相对多少。
总而言之,这张能源数据(总)页面,通过四个模块,以柱状图的形式,直观地展示了不同园区在电、水、气、热力这四种主要能源类型上的消耗情况,方便用户从总体上了解各园区的能源消耗概况。

# 综合查询
在综合查询中用户可以看到详细的设备列表,包括房间照明、冷热源系统、电梯、数据中心总电耗、分散式空调、空调水系统、插座等主要耗能设备。对于每个设备,都提供了本期能耗值、同比数据、环比数据,并通过↑↓箭头直观地展示了能耗的上涨或下降趋势。
还提供了图表展示功能,让您能够更直观地了解能耗变化。同时,基于历史数据,我们还能为您提供趋势预测,帮助您更好地规划未来的能源使用。
我们的能耗查询系统支持多种能耗分类,包括电、水、气、热等,确保您能够全面、准确地掌握设备的能耗情况。

| 序号 | 功能清单 | 功能描述 |
|---|---|---|
| 1 | 能耗管理 | 管理和监控能源消耗 |
| 2 | 用水监测 | 监测水的使用情况 |
| 3 | 用电检监测 | 监测电的使用情况 |
| 4 | 能耗统计 | 统计能源消耗数据 |
| 5 | 能效分析 | 分析和评估能源使用效率 |
# 能耗管理
# 用水监测
此处根据当前登录账号的机构展示相关的数据。总公司账号统计展示各个分公司的数据;分公司账号展示各个站点的数据。
- 用水量模块:会告诉用户总的用水量是多少,同时还会用百分比告诉用户,和上一个周期(环比)以及去年同期(同比)相比,用水量是增加了还是减少了。
- 平均用水量模块:展示的是平均用水量,比如人均用水量或者每个设备平均用水量等,同样也会用百分比展示环比和同比的变化,方便用户了解平均用水量的变化趋势。
- 用水费用模块:会告诉用户用水一共花了多少钱,也就是用水费用,并且会展示费用变化的百分比,让用户了解用水成本的变化情况。
- 人均用水费用模块:展示的是人均用水费用,也就是每个人平均需要承担的用水费用,同样会展示环比和同比的变化百分比。
- 用水量图表:以柱状图的形式,直观地展示了不同园区(比如深圳园区、长沙园区、郑州园区)的用水量情况,方便用户比较不同园区的用水量差异。
- 用水费用图表:同样以柱状图的形式,展示了不同园区的用水费用情况,帮助用户了解不同园区的用水成本差异。
- 设备运行模块:展示了设备总数,并且以环形图的形式,直观地展示了设备运行状态,比如正常运行的设备有多少,故障的设备有多少,离线的设备有多少,方便用户了解设备的整体运行状况。
- 用水占比模块:会告诉用户总用水量是多少,同时以环形图的形式,展示不同用途(比如生活用水、其他用水)的用水占比情况,帮助用户了解用水的分布情况。

# 用电检监测
此处根据当前登录账号的机构展示相关的数据。总公司账号统计展示各个分公司的数据;分公司账号展示各个站点的数据。
- 碳排放:展示总的碳排放量,以及和上一个周期(环比)和去年同期(同比)相比,碳排放量是增加了还是减少了。
- 总耗电量:展示总的用电量,同时也会用百分比告诉用户环比和同比的变化情况,方便用户了解整体用电量的变化趋势。
- 费用:展示用户用电一共花了多少钱,也就是用电费用,并且会展示费用变化的百分比,让用户了解用电成本的变化情况。
- 设备总数:很简单,就是告诉用户目前一共有多少台设备。
- 开启占比:会告诉用户目前有多少比例的设备是处于开启状态的,帮助用户了解设备的利用率。
- 碳排放趋势图:以图表的形式,直观地展示了不同区域(比如深圳园区、长沙园区、郑州园区)的碳排放趋势,方便用户了解不同区域碳排放量的变化趋势。
- 耗电量:以柱状图的形式,展示了不同区域(深圳园区、长沙园区、郑州园区)在不同时段(比如尖时段、峰时段、平时段、谷时段)的用电量分布,方便用户比较不同区域在不同时段的用电量差异。
- 耗电费用:同样以柱状图的形式,展示了不同区域在不同时段的用电费用分布,帮助用户了解不同区域在不同时段的用电成本差异。
- 设备运行:展示了设备总数,并且用不同颜色标识了设备的运行状态,比如正常运行的设备有多少,故障的设备有多少,离线的设备有多少,方便用户了解设备的整体运行状况。

# 能耗统计
- 分层热力图:用于直观呈现不同区域(或楼层)的能耗分布状况。它通过色彩差异来反映各区域能耗的相对高低,帮助用户快速识别出能耗较高的区域。
- 单层用能统计:以折线图的形式,展示特定时间段内,不同区域(或楼层)的能源消耗随时间的变化趋势。通过这一模块,用户可以清晰地看到能耗随时间的变化情况,进而分析能耗变化的规律。
- 单点能源统计:借助饼状图,展示特定分公司、站点或单点位置的能源消耗总量,以及各类能源(如火力、清洁、绿色等)在总能耗中的占比情况。这有助于用户了解各种能源的使用情况和占比,为能源管理和优化提供依据。
- 能耗排名:通过柱状图,对比多个区域(或站点)在指定时间段内的能源消耗总量,直观体现各区域(或站点)的能耗排名情况。这有助于用户快速识别出能耗较高的区域或单位,从而进行针对性的能耗管理。

# 能效分析
| 序号 | 功能清单 | 功能描述 |
|---|---|---|
| 1 | 能效分析 | 分析和评估能源使用效率 |
| 2 | 能耗监测 | 实时监测能源消耗 |
| 3 | 负荷管理 | 管理和优化能源负荷 |
| 4 | 能碳分析 | 分析和评估能源与碳排放的关系 |
| 5 | 碳概览 | 碳排放的总体概览 |
| 6 | 碳交易 | 碳排放权交易的相关信息 |
| 7 | 碳足迹 | 计算和追踪碳足迹 |
| 8 | 辅助决策 | 提供辅助决策的信息和数据支持 |
# 能耗监测
- 分项用电:展示了不同类别,比如空调、照明、动力、特殊设备等的用电量,随时间的变化趋势,比如今天、这周、本月、今年等。用户可以清晰地看到不同时间段,不同类别的用电量是如何变化的。
- 节能检测:以柱状图的形式,对比了不同类别,比如空调、照明、动力、特殊设备等的节能检测数据。通过,用户可以直观地了解不同类别的节能效果,找出节能潜力较大的领域。
- 诊断结论:给出了能耗问题的诊断结论。它指出了综合能耗以及各个系统,比如供热、空调、照明系统能耗高的问题。同时,它也指出了管理上的问题,比如非工作时间没有及时关闭设备,公共照明的调控不够及时等。
- 节能建议:根据诊断结论,提出了具体的节能建议。在节能技术方面,它建议对供热和空调系统进行改造,使用更高效的节能灯具,增加可再生能源的应用等。在管理行为方面,它建议加强节能宣传和管理,及时关闭不需要的设备,根据光照情况调控照明等。
- 储备项目总览:列出了节能项目的相关信息,包括序号、名称、节能投资预算、预计的节能率、预计的节能量等。通过,用户可以对节能项目有一个总体的了解,方便用户进行项目管理和决策。

# 负荷管理
- 左上角负荷数据展示:通过柱状图的形式,展示了单位负荷和人均负荷的情况。它可以帮助用户直观地了解不同类别下的负荷分布和变化趋势。
- 右上角能效等级:列出了设备或站点的能效等级信息。通过查看这些信息,用户可以了解各设备或站点的能耗效率级别,这有助于用户在设备选型和能效优化方面做出更明智的决策。
- 下方能源消耗预测:能够根据计划的生产周期,对未来的能源消耗进行预估。它提供的预测信息,可以帮助用户提前制定合理的能源管理计划和应对策略,确保能源的稳定供应和合理使用。
| 图表 | 计算方式 |
|---|---|
| 单位能耗(单位面积能耗) | 【能耗】/ 基础台账楼栋的面积 |
| 单位小时能耗(单位面积能耗) | 【单位能耗】/11(小时数) |
| 人均能耗 | 【能耗】/ 基础台账楼栋的人数 |

# 能碳分析
# 碳概览
- 碳排放:展示了绿能智控总部的总体碳排放情况,让用户对总部的碳排放总量有一个全面的了解。
- 直接排放:聚焦于与直接生产活动相关的碳排放数据,比如生产设备运行、生产工艺等过程中产生的碳排放,帮助用户了解直接生产环节的碳排放情况。
- 间接排放:则展示了与间接活动相关的碳排放数据,比如因使用外购电力、热力等而间接产生的碳排放,这有助于用户全面评估碳排放的来源,不遗漏任何环节。
| 图表 | 计算方式 |
|---|---|
| 碳排放 | 【碳排放】 |
| 直接排放 | 【碳排放】*0.9 |
| 间接排放 | 【碳排放】*0.1 |

# 碳交易
操作步骤:
- 进入碳交易界面,点击新增按钮
- 在弹出的页面中输入碳交易信息
- 点击保存。


# 碳足迹
操作步骤:
- 进入碳足迹界面,点击新增按钮
- 在弹出的页面中输入碳足迹信息
- 点击保存。


# 辅助决策
操作步骤:
- 进入辅助决策界面,点击新增按钮
- 在弹出的页面中输入辅助决策信息
- 点击保存。


# 基础台账
| 序号 | 功能清单 | 功能描述 |
|---|---|---|
| 1 | 基础台账 | 记录和管理基础能源数据 |
| 2 | 房产信息 | 与房产相关的能源信息 |
| 3 | 楼宇信息 | 楼宇的能源使用信息 |
| 4 | 用能设备 | 能源使用设备的相关信息 |
| 5 | 分项类型 | 用于添加能效分项类型 |
| 6 | 设置阈值 | 用于添加能源计划配置、 用能详细计划配置 |
| 7 | 能碳概览 | 用于展示能耗综合评价排名、基础信息等效植树和等效标准煤 |
| 8 | 能碳分析 | 用于展示园区能碳排放总览、碳分析柱状图 |
| 9 | 能耗分析 | 用于展示园区整体总耗电量、耗水量用水量等 |
# 房产信息
- 建筑概况信息:提供了建筑的基本信息,比如建筑的名称、地址、竣工时间,以及供热方式、地域类型、外墙形式、外窗类型等。通过,用户可以对建筑的基本情况有一个全面的了解。
- 绿建级别、使用人数和节能等级:展示了建筑的绿色建筑级别,反映了建筑的环保性能;同时,也展示了建筑的使用人数和节能等级,让用户了解建筑的使用状况和节能效果。
- 年度能耗信息:提供了建筑的年度能耗数据,包括电耗、水耗和热耗等。通过这些数据,用户可以了解建筑一年的能源消耗情况,为能源管理提供参考。
- 操作日志:记录了对建筑信息的操作历史,包括谁进行了操作、什么时候进行的操作,以及操作的具体内容。这确保了建筑信息的可追溯性,提高了信息管理的安全性和可靠性。
在房产信息界面点击编辑可以修改已有的房产信息,若当前无房产信息编辑信息保存后默认新增房产。


# 楼宇信息
新增楼宇操作流程:
- 在楼宇信息界面,点击新增按钮
- 在弹出的页面中选择分公司、站点输入楼层等信息
- 点击确定按钮。


# 用能设备
- 设备总数:显示了所有设备的总数量,方便用户快速了解当前系统中设备的总数。
- 正常设备:展示了当前处于正常工作状态的设备数量,让用户知道有多少设备正在正常运行。
- 告警设备:显示了当前存在告警或异常情况的设备数量,提醒用户及时关注并处理这些设备的问题。
- 离线设备:展示了当前处于离线状态的设备数量,方便用户了解哪些设备当前无法连接或使用,以便进行维护和管理。
- 设备列表表格:以表格的形式,展示了具体设备的信息,包括公司名称、站点名称、所在位置、设备名称、设备编号、设备描述、设备类型、监测类型、设备状态以及操作选项(如编辑、删除等)。通过,用户可以查看设备的详细信息,并进行必要的管理和维护操作。
新增用能设备操作流程:
- 在用能设备界面,点击图中新增按钮。
- 在弹出的页面中选择公司、站点、楼层、设备等信息
- 点击确定按钮。


# 分项类型
- 分项类型选择:提供了不同的分项类型供用户选择,比如空调、照明、动力等。通过选择不同的分项类型,用户可以查看特定类型的能耗或设备信息。
- 分项数据展示:根据用户选择的分项类型,这个模块可能会展示相应的数据或图表。这些数据或图表可以帮助用户更直观地了解该分项的具体情况,比如能耗情况、设备状态等。

# 设置阈值
添加能源计划配置
操作流程:
- 在设置阈值界面,能源计划配置模块下
- 点击新增按钮。输入计划信息
- 点击保存。


添加用能详细计划配置
操作流程:
- 在设置阈值界面,用能详细计划配置模块下
- 点击新增按钮。输入计划信息。
- 点击保存。


# 能碳平台
# 能碳概览
- 园区选择:用户可以通过选择想要查看的园区,比如敢为智控中心、深圳、长沙、郑州等园区,方便用户查看不同园区的能源概况。
- 能耗综合评价排名:展示了各园区的能耗综合评价排名情况,帮助用户了解各园区的能耗表现,为能源管理提供参考。
- 电能构成:展示了电能来源的构成,包括可再生能源、绿电、市电的比例,让用户了解电能的来源和比例。
- 园区建筑外观图像:展示了深圳软件园的外观图像和名称,为用户提供园区的视觉信息,增强用户对园区的直观了解。
- 机关定额标准:展示了单位建筑面积能耗和人均综合能耗的约束值与基准值,为用户提供能耗定额标准的信息,帮助用户了解能耗的合理范围。
- 基础信息:提供了园区的基础信息,包括成立日期、位置、建筑面积、建筑类型、使用人数等,帮助用户全面了解园区的基本情况。
- 等效植树和等效标准煤:展示了能耗的等效植树数量和等效标准煤数量,通过等效植树和等效标准煤的概念,帮助用户更直观地理解能耗的影响。
- 能耗强度监测:展示了单位面积能耗和人均能耗的变化趋势,为用户提供能耗强度的监测信息,帮助用户了解能耗的变化趋势。
| 图表 | 计算方式 |
|---|---|
| 等效植树 | 【电耗】/18 |
| 等效标准煤 | 【电耗】/2.493 |
| 可再生能源 | 【碳排放】 |

# 能碳分析
- 排放总量概览模块:显示了碳排放的总量,以及环比和同比的变化率,帮助用户了解碳排放的总量及其变化趋势。
- 碳排放分析柱状图:通过柱状图的形式,这个模块展示了不同时间单位(如日、月、年)下的总碳排放和人均碳排放情况,让用户更直观地了解碳排放的分布和变化趋势。
- 节能投资与项目进度饼图:此模块通过饼图的形式,展示了节能投资预算、总节能量和总减排量等指标,以及已完成项目的进度,帮助用户了解节能投资的情况和项目进度。
- 动态评价指标:这个模块提供了动态评价和机关定额的参考指标,可能用于评估节能减排的效果和目标达成情况,为用户的决策提供支持。

# 能耗分析
- 总耗电量:展示整体电量的使用情况,包括环比和同比数据。
- 耗电量:以柱状图形式展示不同时间维度的耗电量,便于分析趋势。
- 用水量:展示用水量的数据,包括环比和同比变化。
- 综合能耗:呈现不同园区综合能耗的曲线图,对比各区域能耗差异。
- 分项能耗:展示空调、照明、动力等分项的能耗柱状图,分析各分项变化。
- 用水量:展示用水量的柱状图,分析不同时段用水趋势。
